Curio GUI
This page describe how to access the Curio GUI and what information is available there.
Accessing Curio GUI
The default port is 4701
to access the Curio GUI. To enable GUI on a Curio node user must start a Curio node with gui
layer. This is a pre-built layer shipped with Curio binaries.
Changing default GUI port
You can change the default GUI port by setting a different IP address and port in the "base" layer of the configuration. We highly recommend not specifying the GUI address in other layers to avoid confusion.
curio config edit base
This will open the "base" layer in your default text editor.
# The address that should listen for Web GUI requests.
#
# type: string
#GuiAddress = "0.0.0.0:4701"
should be changed to below
# The address that should listen for Web GUI requests.
#
# type: string
GuiAddress = "127.0.0.1:4702"
Save the configuration and restart the Curio service on the node running GUI layer to access the GUI on the new address and port.
GUI menu and dashboards
Curio web UI is currently under development. Some UI pages might change over time and could be different from the screenshots and description below.
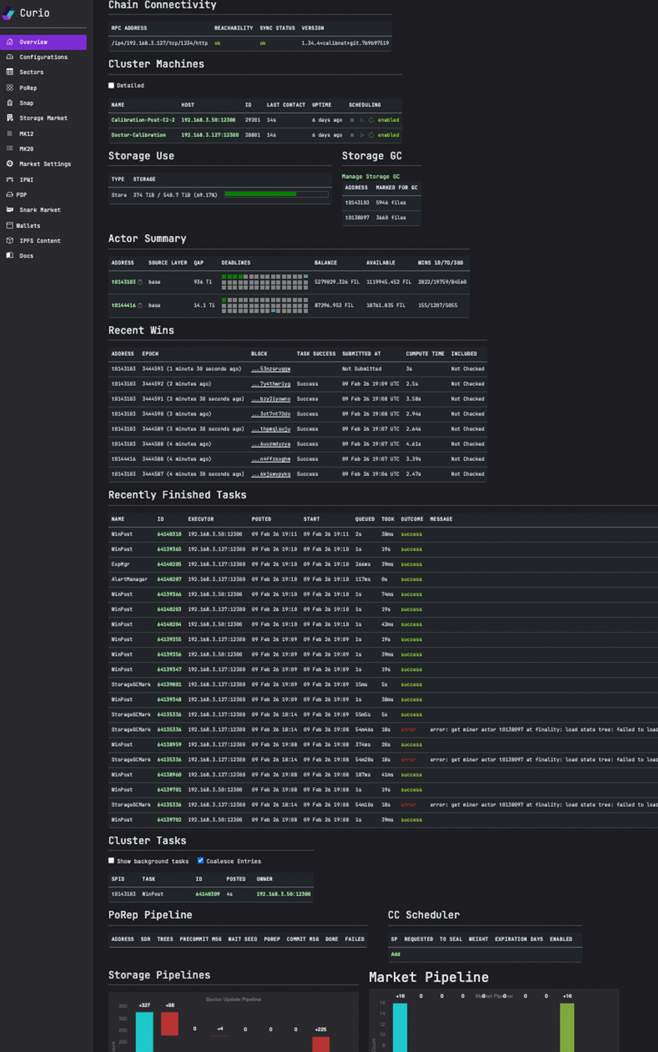
Home Page

Chain Connectivity: Chain sync status of all available Lotus daemon nodes
Cluster Machines: A quick list of all Curio nodes in the cluster
PoRep Pipeline: A quick summary of cluster wide sealing sectors
Actor Summary: Summary of minerIDs served by this Curio cluster
Configuration page
All configuration layers can be found and edited from the configuration
page of the GUI. It also allows adding new configuration layers via GUI.

Editing a configuration layer

Sectors
Curio GUI can be used to browse the list of all sectors from all the minerID served by the Curio cluster.
This is the GUI replacement of lotus-miner sectors list
from lotus-miner
.

PoRep Pipeline
This page can be used to glance as the sectors current being sealed and historically sealed by Curio cluster. It details sector moving through the various sealing stages and status of each stage.

Users can click on "DETAILS" and get more detailed information about a sector. This page will tell you about the pieces, storage etc.

Node details
On the home page, in the "Cluster Machines" list, a user can click on the machine name to get a more detailed view of each node. It will list attached storage and status of tasks handled by that particular machine.

Last updated